Hallo,
ich habe seit gut zwei Monaten die HP2560 (genauer: HP2561, aktuellste Firmware).
In der Beschreibung heißt es:
"The forecast icon is based on the rate of change of barometric pressure.
Please allow at least one month for the weather station to learn the
barometric pressure over time."
Na ja, ich würde sagen: "Nix, aber auch gar nix hat die Station dazu gelernt."
Die Vorhersage ist meist ein bis zwei "Stufen" "zu schlecht" (wolkig/unbeständig statt Sonne,
Regen statt wolkig/unbeständig).
Ich hatte eine TFA Nexus (35.1075) und habe noch eine kleine TFA Sky (35.1152),
deren Vorhersagen deutlich zutreffender waren bzw. sind.
--------
Was meint denn Ecowitt eigentlich mit "lernen"?
"To learn the barometric pressure over time" gibt keinen Sinn. Übersetzungsprobleme?
Der Druck wird gemessen aber nicht erlernt.
Ich könnte mir denken, dass sie meinen, dass mit der Zeit (anhand der Druckänderung)
eine bessere Vorhersage erlernt wird. Und zwar indem die Vorhersagen
mit den dann eintreffenden Werten von Solarsensor und ggf. Regenmesser abgeglichen werden
und der Vorhersagealgorithmus angepasst wird. Das ist wohl offensichtlich nicht der Fall (?)
Weiß jemand, wie die HP2560 aus der Luftdruckänderung (gleitender Durchschnitt?
über welche Zeit?) sich für die ein oder andere Vorhersage entscheidet?
Wäre schön, wenn man selber kalibrieren könnte, oder - wie gesagt -
wenn die Station das tatsächlich erfasste Wetterereignis für künftige Prognosen
berücksichtigt.
HP2560 - Wettervorhersage äußerst ungenau
- Gyvate
- Beiträge: 4261
- Registriert: 10 Aug 2021, 23:41
- Wohnort: Saarbrücken
- Hat sich bedankt: 15 mal
- Danksagung erhalten: 610 mal
- Kontaktdaten:
Re: HP2560 - Wettervorhersage äußerst ungenau
der Druck wird gemessen und die auf Druckänderungen basierende Vorhersage wird durch diese Messungen angelernt.digait hat geschrieben: 19 Okt 2025, 13:38 Hallo,
ich habe seit gut zwei Monaten die HP2560 (genauer: HP2561, aktuellste Firmware).
In der Beschreibung heißt es:
"The forecast icon is based on the rate of change of barometric pressure.
Please allow at least one month for the weather station to learn the
barometric pressure over time."
....................
Was meint denn Ecowitt eigentlich mit "lernen"?
"To learn the barometric pressure over time" gibt keinen Sinn. Übersetzungsprobleme?
Der Druck wird gemessen aber nicht erlernt.
Der Text im Handbuch ist die Kurzform davon.
Das Handbuch wir zur Zeit inhaltlich überarbeitet.
im Prinzip ja - Solardaten werden dabei meines Wissens nicht hinzugezogen, Regendaten wahrscheinlich auch nichtIch könnte mir denken, dass sie meinen, dass mit der Zeit (anhand der Druckänderung)
eine bessere Vorhersage erlernt wird. Und zwar indem die Vorhersagen
mit den dann eintreffenden Werten von Solarsensor und ggf. Regenmesser abgeglichen werden
und der Vorhersagealgorithmus angepasst wird. Das ist wohl offensichtlich nicht der Fall (?)
Grundsätzlich werden, wie bei einem klassischen Barometer, folgende Annahmen verwendet:Weiß jemand, wie die HP2560 aus der Luftdruckänderung (gleitender Durchschnitt?
über welche Zeit?) sich für die ein oder andere Vorhersage entscheidet?
Steigender Luftdruck → Wahrscheinlich besseres Wetter
Fallender Luftdruck → Wahrscheinlich schlechteres Wetter
Schnelle Druckänderungen → Wahrscheinlich Wetterumschwung
bei den neueren Konsolen (WS3800/39x0) blinkt dann das Icon, um möglichen Sturm anzuzeigen.
In mittleren Breiten lässt sich damit eine bis zu 50% in seltenen Fällen 70% zutreffende Vorhersage machen.
Besondere Wetterlagen (z.B. Inversionen, JetStream-Einflüsse) können natürlich nicht erkannt werden.
Die genaue verwendete Formel kenne ich nicht.
Eine genaue Wettervorhersage auf der Basis der Daten einer Wetterstation ist nicht möglich, und wenn sie öfter zutrift ist das Glückssache, weil es längere unproblematische Wetterlagen gab.
Da ist der Hahn auf dem Mist ggf. genauer.
Ohne Satelliten und Wetterballons ist das quasi unmöglich - und die Wettervorhersagen egal welchen "Aufdrucks" nehmen diese als Grundlagen. Da haben andere (Computer und Modelle) die Arbeit bereits getan.
Wenn Du da ein Modell hast, das auf der Grundlage gemessener Daten der Wetterstation genauere Ergebnisse bringt oder zumindest in Aussicht stellt, könntest Du das ja mal ausformulieren.Wäre schön, wenn man selber kalibrieren könnte, oder - wie gesagt -
wenn die Station das tatsächlich erfasste Wetterereignis für künftige Prognosen
berücksichtigt.
Dann könnten wir Ecowitt vorschlagen, Deine Formel zu testen (ggf. mit einer Testfirmware für ausgewählte Benutzer) und sie bei erfolgreichem Test zu implementieren.
Du solltest aber berücksichtigen, dass Ecowitt-Wetterstationen i.d.R. keine historischen Daten speichern bzw. auch wenn (HP2x0, HP0x, GW3000) auf diese nach dem Abspreichern nicht mehr zugreift.
Druckdaten werden wohl in gewissem Umfang für diese Prognose gespeichert.
Ecowitt Konsolen und Sensoren
WS2320E, HP2553, HP3501, WN1910, WN1980, WN1820, WS3800, WS3910, WH2810,
GW1000, GW1100, GW1200, GW2000, GW3000, WH2650,WS6210,
WS68, WS69, WS80, WS85, WS90,
WN30, WH31[EP], WH32[EP], WN32P, WN34L, WN34S,WN34D, WN35, WH41, WH45, WH46D, WH51, WH55, WH57, LDS01
Meteobridge Pro, MB RPi (2), MB VM, Weewx v4, CumulusMX v3, CumulusMX v4
Barani MeteoShield Pro (G2 + G3), MetSpec Rad02, SIAP SMarTCELLino, Ambient SRS100LX
Personal Weather Tablet(PWT), FOSHKplugin, Dracal BAR20
Weather Landing page: http://meshka.eu
Ecowitt WiKi Englisch: http://meshka.eu/Ecowitt/dokuwiki
WS2320E, HP2553, HP3501, WN1910, WN1980, WN1820, WS3800, WS3910, WH2810,
GW1000, GW1100, GW1200, GW2000, GW3000, WH2650,WS6210,
WS68, WS69, WS80, WS85, WS90,
WN30, WH31[EP], WH32[EP], WN32P, WN34L, WN34S,WN34D, WN35, WH41, WH45, WH46D, WH51, WH55, WH57, LDS01
Meteobridge Pro, MB RPi (2), MB VM, Weewx v4, CumulusMX v3, CumulusMX v4
Barani MeteoShield Pro (G2 + G3), MetSpec Rad02, SIAP SMarTCELLino, Ambient SRS100LX
Personal Weather Tablet(PWT), FOSHKplugin, Dracal BAR20
Weather Landing page: http://meshka.eu
Ecowitt WiKi Englisch: http://meshka.eu/Ecowitt/dokuwiki
- Wetterfrosch
- Beiträge: 498
- Registriert: 08 Dez 2020, 11:49
- Wohnort: 79410 Badenweiler (350mNN) / Breisgau-Hochschwarzwald
- Hat sich bedankt: 133 mal
- Danksagung erhalten: 41 mal
- Kontaktdaten:
Re: HP2560 - Wettervorhersage äußerst ungenau
Naja, anhand alleinig von Luftdruck und dessen Änderung über eine gewisse Zeit, kann man keine vernünftige Wettervorhersage machen.
Natürlich bedeutet fallender Luftdruck eher Tendenz zu schlechterem Wetter und steigender Luftdruck steht eher für Wetterbesserung, doch es gibt immerwieder Situationen, wo der Luftdruck zwar fällt, das Wetter dennoch stabil und trocken bleibt, doch die Wetterstation zeigt dann dennoch "schlechtes Wetter" an.
Umgekehrt gibt es auch Situationen wo der Luftdruck rel. hoch ist, was eigendlich für schönes Wetter steht, es dennoch aber bewölkt ist, doch die Wetterstation zeigt dann Sonne an, da sie eben nur den Algorhythmus kennt "niedriger LD bzw. fallender LD = schlechtes Wetter, hoher LD bzw. steigender LD = schönes Wetter.
Oh, Gyvate kam mir zuvor
Natürlich bedeutet fallender Luftdruck eher Tendenz zu schlechterem Wetter und steigender Luftdruck steht eher für Wetterbesserung, doch es gibt immerwieder Situationen, wo der Luftdruck zwar fällt, das Wetter dennoch stabil und trocken bleibt, doch die Wetterstation zeigt dann dennoch "schlechtes Wetter" an.
Umgekehrt gibt es auch Situationen wo der Luftdruck rel. hoch ist, was eigendlich für schönes Wetter steht, es dennoch aber bewölkt ist, doch die Wetterstation zeigt dann Sonne an, da sie eben nur den Algorhythmus kennt "niedriger LD bzw. fallender LD = schlechtes Wetter, hoher LD bzw. steigender LD = schönes Wetter.
Oh, Gyvate kam mir zuvor
Re: HP2560 - Wettervorhersage äußerst ungenau
Danke erst einmal für eure Erläuterungen.
Ja, dass ich keine Wunder bei der Vorhersage anhand der Messungen (rein) barometrischer
Luftdruckänderungen erwarten kann, dass war mir schon bewusst. Und dass ich viel
besser informiert bin, mir die Vorhersagen von den Wetterdiensten anzusehen (was ich auch tue).
Ich bin aber etwas gefrustet (ist zuviel gesagt, sagen wir lieber "ein bissl missgestimmt"),
wenn ich vom Schreibtisch einen Blick auf die Wetterstation werfe und nach zwei Tagen
heiterem Wetter mit viel Sonne immer noch das "Regenwolkensymbol" angezeigt wird ...
Und dann schau ich im Wohnzimmer auf meine kleine TFA und da lacht seit gestern die Sonne ...
------
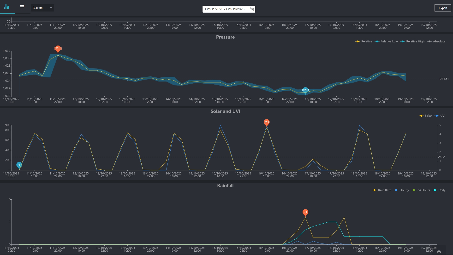
Hier mal die Grafiken der letzten 5 Tage (15.-19.10.) von Luftdruck, Licht, Regen.
Am 17.10. war ein sehr trüber Tag mit Nieselregen. In der Vorhersage zeigt die Station seit dem 15.10.
(vielleicht schon eher, weiß nicht mehr, kann mich nicht sicher erinnern) nun seit 5 Tagen "Regen" an.
Die kleine TFA ging, wie gesagt, gestern schon wieder auf
Hier noch die Grafiken ab dem 11.10.
Fünf Tage lang fiel der Luftdruck langsam und recht kontinuierlich.
An diesen Tagen schien überwiegend die Sonne. Erst am sechsten Tag dann Nieselregen.
Vielleicht muss nun erst mal fünf Tage lang das Barometer steigen, bis wieder Sonne anzeigt wird
(leichte Ironie) ..
Ja, dass ich keine Wunder bei der Vorhersage anhand der Messungen (rein) barometrischer
Luftdruckänderungen erwarten kann, dass war mir schon bewusst. Und dass ich viel
besser informiert bin, mir die Vorhersagen von den Wetterdiensten anzusehen (was ich auch tue).
Ich bin aber etwas gefrustet (ist zuviel gesagt, sagen wir lieber "ein bissl missgestimmt"),
wenn ich vom Schreibtisch einen Blick auf die Wetterstation werfe und nach zwei Tagen
heiterem Wetter mit viel Sonne immer noch das "Regenwolkensymbol" angezeigt wird ...
Und dann schau ich im Wohnzimmer auf meine kleine TFA und da lacht seit gestern die Sonne ...
------
Hier mal die Grafiken der letzten 5 Tage (15.-19.10.) von Luftdruck, Licht, Regen.
Am 17.10. war ein sehr trüber Tag mit Nieselregen. In der Vorhersage zeigt die Station seit dem 15.10.
(vielleicht schon eher, weiß nicht mehr, kann mich nicht sicher erinnern) nun seit 5 Tagen "Regen" an.
Die kleine TFA ging, wie gesagt, gestern schon wieder auf
Hier noch die Grafiken ab dem 11.10.
Fünf Tage lang fiel der Luftdruck langsam und recht kontinuierlich.
An diesen Tagen schien überwiegend die Sonne. Erst am sechsten Tag dann Nieselregen.
Vielleicht muss nun erst mal fünf Tage lang das Barometer steigen, bis wieder Sonne anzeigt wird
(leichte Ironie) ..
Ecowitt HP2561, WS68, WH40H, WN32, WN31, WH51
- Gyvate
- Beiträge: 4261
- Registriert: 10 Aug 2021, 23:41
- Wohnort: Saarbrücken
- Hat sich bedankt: 15 mal
- Danksagung erhalten: 610 mal
- Kontaktdaten:
Re: HP2560 - Wettervorhersage äußerst ungenau
viele Profidienste sind da allerdings auch nicht viel besser, da sie ihre Darstellung von der Namensgebung konservativ gestalten. Die zeigen auch, teilweise für Stundensegmente, Regen an und packen im "Kleingedruckten" eine Wahrscheinlichkeit dazu (x mm und 10%, 20% etc.). Allerdings heisst "Regen 10%" gleichzeitig "Sonnenschein 90%" nur wird das nicht so dargestellt.
Ich vermute mal, dass eine Sonnenvorhersage, die nicht eintrifft, mehr Unmut erzeugt als eine Regenvorhersage, die nicht eintritt - jedenfalls bei den meisten Menschen.
Bei mir irrt sich übrigens die offizielle Vorhersage öfter als meine Konsolenicons
.
Ist aber auch nachvollziehbar, da die Vorhersage selten punktgenau sein kann sondern eher großraumbezogen.
Selbst wenn die fette, regenträchtige Wolke direkt über mir durchzieht, heisst das ja nicht immer, dass sie auch immer und konstant abregnet. Das sind jetzt die Tagesvorhersagen, die bei MSN oder Windy oft (!) [nicht immer] recht gut sind. Je länger der Zeitraum, desto vager sind die auch.
Was will man da von einer im wahrsten Sinne des Wortes minderbemittelten Konsole erwarten ...
Ich vermute mal, dass eine Sonnenvorhersage, die nicht eintrifft, mehr Unmut erzeugt als eine Regenvorhersage, die nicht eintritt - jedenfalls bei den meisten Menschen.
Bei mir irrt sich übrigens die offizielle Vorhersage öfter als meine Konsolenicons
Ist aber auch nachvollziehbar, da die Vorhersage selten punktgenau sein kann sondern eher großraumbezogen.
Selbst wenn die fette, regenträchtige Wolke direkt über mir durchzieht, heisst das ja nicht immer, dass sie auch immer und konstant abregnet. Das sind jetzt die Tagesvorhersagen, die bei MSN oder Windy oft (!) [nicht immer] recht gut sind. Je länger der Zeitraum, desto vager sind die auch.
Was will man da von einer im wahrsten Sinne des Wortes minderbemittelten Konsole erwarten ...
Ecowitt Konsolen und Sensoren
WS2320E, HP2553, HP3501, WN1910, WN1980, WN1820, WS3800, WS3910, WH2810,
GW1000, GW1100, GW1200, GW2000, GW3000, WH2650,WS6210,
WS68, WS69, WS80, WS85, WS90,
WN30, WH31[EP], WH32[EP], WN32P, WN34L, WN34S,WN34D, WN35, WH41, WH45, WH46D, WH51, WH55, WH57, LDS01
Meteobridge Pro, MB RPi (2), MB VM, Weewx v4, CumulusMX v3, CumulusMX v4
Barani MeteoShield Pro (G2 + G3), MetSpec Rad02, SIAP SMarTCELLino, Ambient SRS100LX
Personal Weather Tablet(PWT), FOSHKplugin, Dracal BAR20
Weather Landing page: http://meshka.eu
Ecowitt WiKi Englisch: http://meshka.eu/Ecowitt/dokuwiki
WS2320E, HP2553, HP3501, WN1910, WN1980, WN1820, WS3800, WS3910, WH2810,
GW1000, GW1100, GW1200, GW2000, GW3000, WH2650,WS6210,
WS68, WS69, WS80, WS85, WS90,
WN30, WH31[EP], WH32[EP], WN32P, WN34L, WN34S,WN34D, WN35, WH41, WH45, WH46D, WH51, WH55, WH57, LDS01
Meteobridge Pro, MB RPi (2), MB VM, Weewx v4, CumulusMX v3, CumulusMX v4
Barani MeteoShield Pro (G2 + G3), MetSpec Rad02, SIAP SMarTCELLino, Ambient SRS100LX
Personal Weather Tablet(PWT), FOSHKplugin, Dracal BAR20
Weather Landing page: http://meshka.eu
Ecowitt WiKi Englisch: http://meshka.eu/Ecowitt/dokuwiki
Re: HP2560 - Wettervorhersage äußerst ungenau
Ecowitt ist sehr bemüht!
Ich hatte Ihnen vorgestern eine Mail geschickt und mein Leid geklagt, gestern die Antwort,
dass man sich drum kümmere und die Techniker frage, und heute kam Folgendes:
"According to the feedback from your software team, we realize that the current algorithm does have some sluggishness in the weather forecast. We will try to come up with a better algorithm, and it can be updated via OTA from your console. Please give us some time to make this new algorithm and we will release it when it is available. "
Erfreulich, schau'n wir mal, was das Update bringen wird.
Ich hatte Ihnen vorgestern eine Mail geschickt und mein Leid geklagt, gestern die Antwort,
dass man sich drum kümmere und die Techniker frage, und heute kam Folgendes:
"According to the feedback from your software team, we realize that the current algorithm does have some sluggishness in the weather forecast. We will try to come up with a better algorithm, and it can be updated via OTA from your console. Please give us some time to make this new algorithm and we will release it when it is available. "
Erfreulich, schau'n wir mal, was das Update bringen wird.
Ecowitt HP2561, WS68, WH40H, WN32, WN31, WH51