markusd hat geschrieben: 24 Jun 2023, 07:18
Bedeutet man „muss“ auf jedenfall die Daten abziehen und entsprechend selbst aufbereiten?
Das ist schade … hatte die Hoffnung das man die Aufbereitung seiner Daten auf den Webseiten entsprechend einstellen und veröffentlichen kann, einbetten per IFrame oder Quellcode von den entsprechenden Datenseiten.
was meinst Du denn mit Daten "abziehen" und selbst aufbereiten ?
Wenn Du eine eigene, selbst erstellte Webseite (oder mehrere hast), musst Du doch immer Deine Daten dorthin verschicken und an der für Dich passenden Stelle veröffentlichen/darstellen.
Ob Du jetzt alles selbst strickst oder Hilfsmittel (Templates, fertige Webseiten) benutzt, die 1:1 übernimmt oder nach Deinem Geschmack anpasst (was Templates oft in einem gewissen Umfang in einer Art Baukastensystem erlauben) oder auf eine Wetterwebseite verlinkst, wo Du Deine Daten hingeschickt hast, ist Dir freigestellt.
Die Konsolen verschicken einfach Daten in einem bestimmten Format. Die Verarbeitung liegt bei Dir. Oft ist es eine initiale Konfiguration und dann läuft alles automatisch.
Möchte es so einfach wie möglich haben, nicht weil ich es vielleicht nicht kann sondern weil ich gerne Standards verwende die wenig Wartung bedeuten.
Die Konsolen senden auch an bekannte Wetterservices: Wunderground, WeatherCloud, WOW, Ecowitt.
Wenn Dir die Darstellung auf deren Webseiten gefällt und genügt, musst Du nur einmalig den Datenversand aktivieren.
Oder halt (die Ecowitt Konsolen) an einen Server Deiner Wahl. Du kannst auch auf diese Wetterserviceseiten verlinken.
Das ist m.M.n. so einfach wie möglich.
Ich kenne nicht alle Seiten an die man seine Wetterdaten schicken könnte um deren mögliche Aufbereitung zu checken.
Bei den meisten Wetterservices musst Du ein Konto besitzen (i.d.R. kostenlos), um Dir Deine oder auch die Daten anderer anschauen zu können. Ausnahmen sind Weather Underground (Wunderground) und WOW..
Gibt es da wirklich keinen Anbieter bei dem ich meine Daten aufbereitet abziehen und einbetten könnte?
Was meinst Du denn mit Anbieter hier - einen Hardware-/Wetterstationenanbieter oder einen Serviceprovider ?
Wie gesagt, die Serviceprovider haben alle ihre Darstellungsformate, wobei bei ecowitt.net Du eine Kacheldarstellung (und auch historische Grafiken) bekommst, deren Reihenfolge Du selbst bestimmen kannst.
Mir ist wirklich nicht ganz klar, was Du genau willst und auf welche "Standards" Du Dich hier beziehst, die die vorgestellten Lösungen (angeblich) nicht anwenden.
Wie die Daten meiner Wetterstation auf Wunderground aussehen, kannst Du unter folgendem Link sehen:
https://www.wunderground.com/weather/de ... n/ISAARB22
Eine Ecowitt-Webseite (Registrierung notwendig, um sich das Netzwerk anschauen zu können und die eigene [Ecowitt] Konsole darstellen zu können) sieht folgendermassen aus:
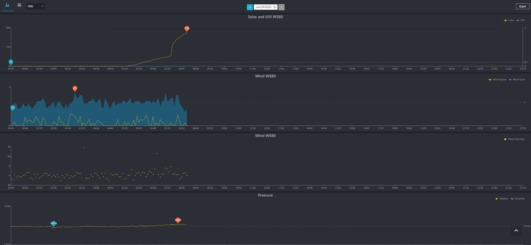
ich habe das verkleinert, damit es auf einen Screenshot passte. Ich habe auch viele Sensoren im Einsatz. Bei den Standardsensoren Regen, Wind, Sonne, T/H, Luftdruck sind das natürlich viel weniger Kacheln.
Übrigens stellt nur Ecowitt alle Sensoren dar, die anderen Services (WU, WOW etc.) i.d.R. nur eine Auswahl.

- Screenshot 2023-06-24 081645.png (129.07 KiB) 1463 mal betrachtet

- Screenshot 2023-06-24 081646.png (80.09 KiB) 1463 mal betrachtet

- Screenshot 2023-06-24 081647.png (89.22 KiB) 1463 mal betrachtet
Um das so zu bekommen, bedarf es nur einmal ein paar Einträge in Deiner Konsole (Username oder Stations ID, ggf. Passwort).
Was verschiedene Templates können, konntest Du ja auf meiner Landingpage sehen.
Die werden einmal nach persönlichem Gusto, in dem Umfang, wie dort möglich, konfiguriert und das war's.
Einmal fertig eingerichtet sind das alles Selbstläufer.