Seite 2 von 4
Re: neue Ecowitt Regenkonsole WN1700 und Regenmesser WN20 (WN1700 rain gauge mini)
Verfasst: 07 Sep 2025, 19:51
von KerMitHertz
Gyvate hat geschrieben: 07 Sep 2025, 19:28
welcher "Vorgänger" konnte das nicht ?
Mit "Vorgänger" meine ich den WH5360_C, weil der ähnlich auf das Thema Regen ausgerichtet ist.
Re: neue Ecowitt Regenkonsole WN1700 und Regenmesser WN20 (WN1700 rain gauge mini)
Verfasst: 07 Sep 2025, 21:58
von Gyvate
Die WH5360 gibt es immer noch, aber "Vorgänger" ist m.E. nicht passend - im Sinne von: wertet die WH5360 unverhältnismässig auf..
Die WH5360 ist eine Einzelsensorkonsole wohingegen die WN1700 (im Endausbau) eine thematische Fokus-Konsole ähnlich wie die WN182x Konsole ist.
Re: neue Ecowitt Regenkonsole WN1700 und Regenmesser WN20 (WN1700 rain gauge mini)
Verfasst: 08 Sep 2025, 07:01
von Dirk27
Re: neue Ecowitt Regenkonsole WN1700 und Regenmesser WN20 (WN1700 rain gauge mini)
Verfasst: 08 Sep 2025, 07:07
von ProfMobilux
Dirk27 hat geschrieben: 08 Sep 2025, 07:01
Ist der Regenmesser identisch/ähnlich wie dieser:
Steht in Beitrag #2 in diesem Thread - und im Wiki:
https://meshka.eu/Ecowitt/dokuwiki/doku ... start#wn20
Re: neue Ecowitt Regenkonsole WN1700 und Regenmesser WN20 (WN1700 rain gauge mini)
Verfasst: 08 Sep 2025, 08:29
von Gyvate
siehe vorstehenden Post - ausserdem wurde das Altmodell, das was Misol noch anbietet, per Kabel verbunden, der WN20 funkt.
Re: neue Ecowitt Regenkonsole WN1700 und Regenmesser WN20 (WN1700 rain gauge mini)
Verfasst: 16 Sep 2025, 19:13
von Gyvate
KerMitHertz hat geschrieben: 06 Sep 2025, 15:16
Leider ist bei Ecowitt nichts auf der Homepage zu finden. Hat jemand irgendwo (Messegeflüster? Gyvate?

) gehört, ab wann es die einzeln gibt?
[Edit]
Über die Google Suche habe ich sie jetzt sogar auf der Ecowitt-Seite einzeln gefunden, aber out of Stock und ohne Preis:
https://www.ecowitt.com/shop/goodsDetail/347#
ich habe mal nachgehört
letzte Info:
die WN1700 Stationen (WN1700 + WN20) aus dem Vorverkauf werden Ende September ausgeliefert.
Für die Einzelteile, WN1700 ( ~42 USD) und WN20 ( ~17 USD) wird es wohl Ende des Jahres werden.
Es sieht so aus, als ob die Fabrik mit der Herstellung anderer Geräte (z.B. dem WS90 powered by Shelly) ausgelastet ist.
Beide Geräte sind jetzt einzeln, immer noch im Vorverkauf, auf shop.ecowitt.com bestellbar (Landingpage).
Re: neue Ecowitt Regenkonsole WN1700 und Regenmesser WN20 (WN1700 rain gauge mini)
Verfasst: 19 Sep 2025, 01:20
von KerMitHertz
Gyvate hat geschrieben: 16 Sep 2025, 19:13
ich habe mal nachgehört
letzte Info:
die WN1700 Stationen (WN1700 + WN20) aus dem Vorverkauf werden Ende September ausgeliefert.
Für die Einzelteile, WN1700 ( ~42 USD) und WN20 ( ~17 USD) wird es wohl Ende des Jahres werden.
Es sieht so aus, als ob die Fabrik mit der Herstellung anderer Geräte (z.B. dem WS90 powered by Shelly) ausgelastet ist.
Beide Geräte sind jetzt einzeln, immer noch im Vorverkauf, auf shop.ecowitt.com bestellbar (Landingpage).
Ich hab die Konsole einzeln jetzt mal bestellt.
Gut das du das mit den 2-3 Monaten erwähnt hast, hätte ich vielleicht überlesen, wäre halt besser wenn das da steht wo Preis und Versandkosten angegeben werden und nicht mitten im Text. In der Bestellbestätigungsmail steht auch nichts, im Gegenteil, da steht "Versandart 1. Standard(10-25 days)". Vermutlich ein Standardtext, der immer dort steht.
Vor Weihnachten kommts ja hoffentlich dann noch an.
Re: neue Ecowitt Regenkonsole WN1700 und Regenmesser WN20 (WN1700 rain gauge mini)
Verfasst: 14 Nov 2025, 21:07
von KerMitHertz
Gyvate hat geschrieben: 16 Sep 2025, 19:13
ich habe mal nachgehört
letzte Info:
die WN1700 Stationen (WN1700 + WN20) aus dem Vorverkauf werden Ende September ausgeliefert.
Für die Einzelteile, WN1700 ( ~42 USD) und WN20 ( ~17 USD) wird es wohl Ende des Jahres werden.
Es sieht so aus, als ob die Fabrik mit der Herstellung anderer Geräte (z.B. dem WS90 powered by Shelly) ausgelastet ist.
Beide Geräte sind jetzt einzeln, immer noch im Vorverkauf, auf shop.ecowitt.com bestellbar (Landingpage).
Meine WN1700 solo wurde heute versendet.
Re: neue Ecowitt Regenkonsole WN1700 und Regenmesser WN20 (WN1700 rain gauge mini)
Verfasst: 15 Nov 2025, 09:24
von Dirk27
KerMitHertz hat geschrieben: 14 Nov 2025, 21:07
...
Meine WN1700 solo wurde heute versendet.
Dann bin ich aber schon gespannt auf einen ersten Erfahrungsbericht!

Re: neue Ecowitt Regenkonsole WN1700 und Regenmesser WN20 (WN1700 rain gauge mini)
Verfasst: 15 Nov 2025, 10:09
von olicat
Hi!
Dann bin ich aber schon gespannt auf einen ersten Erfahrungsbericht!
Was wuerdest Du denn gern wissen?
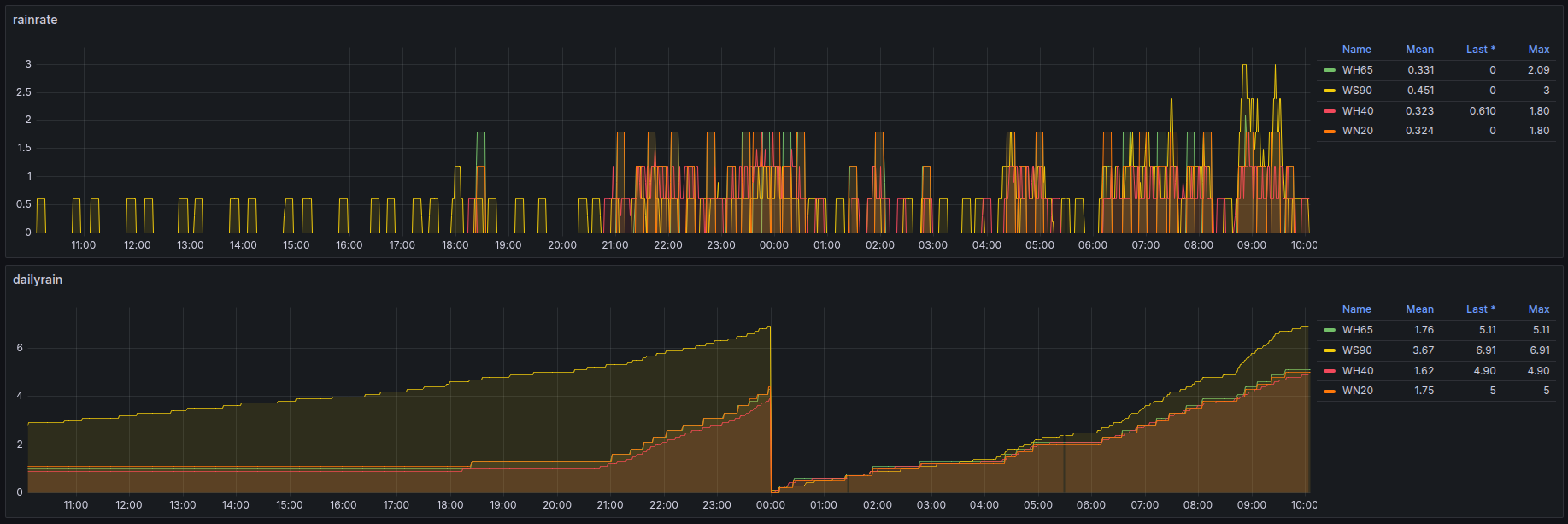
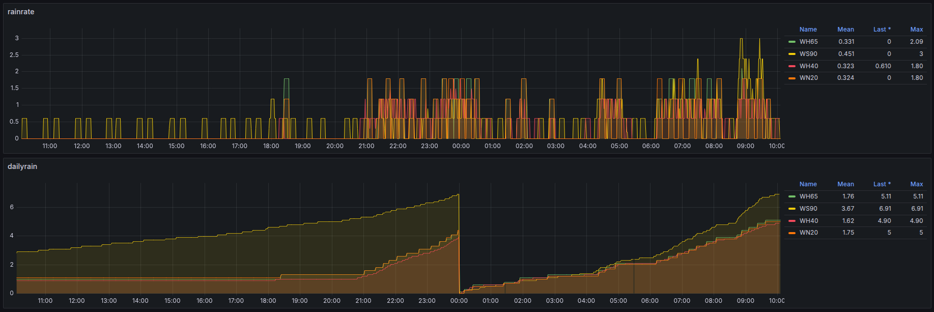
Meine ist hier seit dem 22.10.25 zusammen mit dem WN20 im Einsatz.
Die WN1700 verhaelt sich wie erwartet (ueberraschend ist vielleicht die blaue Gehaeusefarbe) ; der WN20 ist besser als gedacht:

- rain-compare.png (111.86 KiB) 881 mal betrachtet
Wer also ein Display explizit fuer Niederschlag benoetigt, ist mit der WN1700C gut bedient.
Andere Konsolen zeigen eben etwas mehr auf dem Bildschirm an.
Oliver